Become a MacRumors Supporter for $50/year with no ads, ability to filter front page stories, and private forums.
Maybe Apple won’t need to move the RAM out of the SoC.

The Xbox Series X uses three different types of RAM yet the system sees it as unified memory.

This is what I expect to happen when Apple moves the Mac Pro to ARM. If they don’t allow modularity in it it’s dead on arrival. Period. They know that, they had a private meeting with tech bloggers one year prior to the Mac Pro announcement just to cool things down because the market was rumbling on them because the trash can failure and lack of modularity.
 
You don't know how modern operating system handles memory. MacOS is designed on purpose to use as much memory as possible while staying below your physical RAM. As long as MacOS doesn't use 8Gb of memory it is doing a poor job. If you have more physical memory the OS will use more memory since it would be a waste not to use all the memory it can.

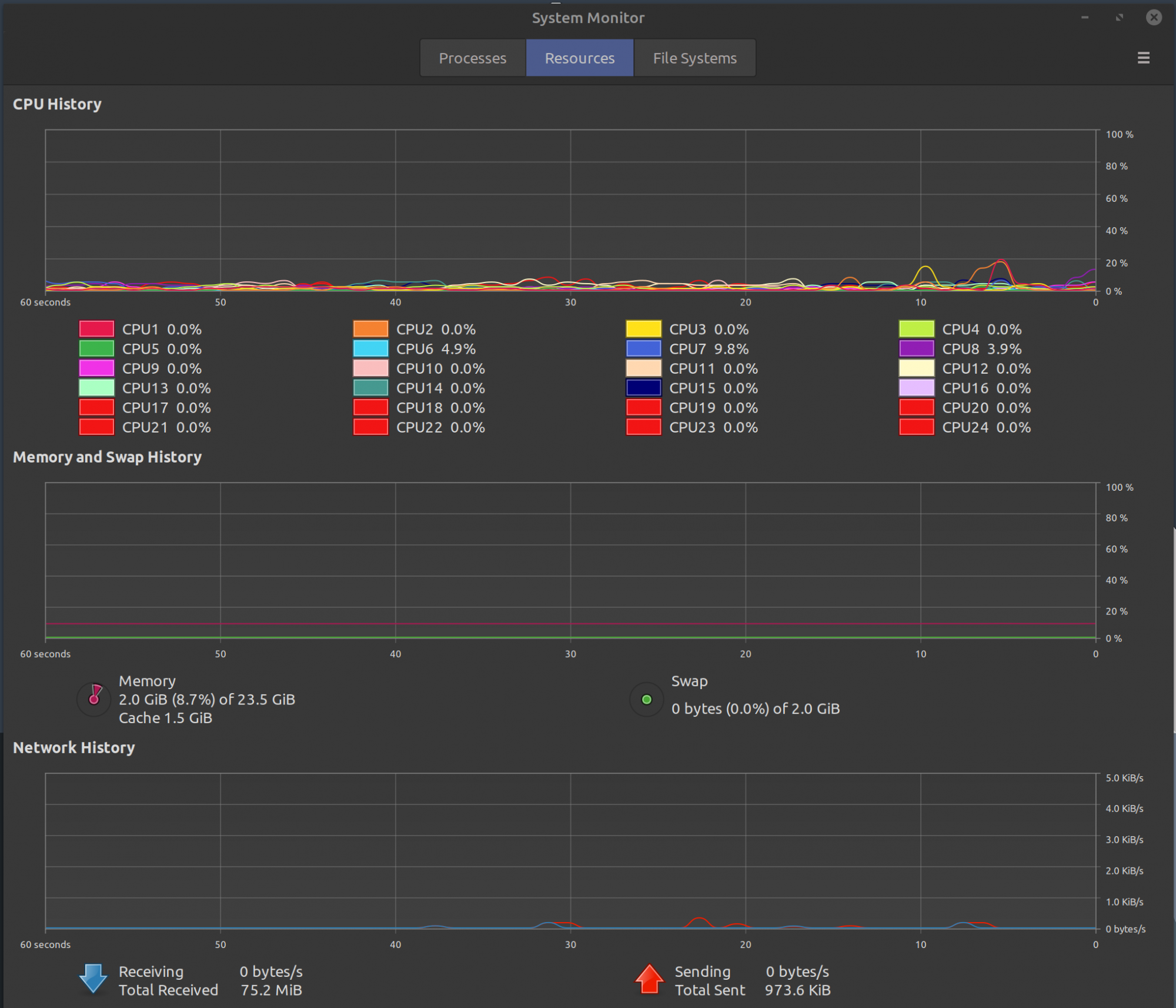
In your case the 2Gb of cache files can be used for for applications and the OS has not even began to use compress memory.

You should never look at Memory used alone, but the memory pressure which is green and Swap used which is zero.
This is incorrect. All systems will take advantage of more RAM of course, and systems with more ram will have higher usage, but macOS in general is more RAM hungry. I honestly could get buy with 4GB of RAM on my Linux machine as I could with 8GB on my Mac. I have been using all 3 (Linux, Mac, Windows) and mac is the most hungry of the three. I just put your argument to test. I fired up my Macbook Pro 8GB and my Ryzen desktop 24GB to the test. Both playing the exact same video, Safari on the mac and the bloated Brave browser on my PC. No other programs running. Now my PC has 24GB to work with so according to you the system should use as much as possible. The Linux system is using just over 2GB and my Mac system is using nearly 5GB of RAM and is drawing into the swap. This is despite the fact that the Linux system has 3 times the ram to work with. I know exactly how modern OSes work because I’m one of the few who uses all three and have been using all three for more than a decade.
 

Attachments

  • 98DDEADF-8D67-42E7-B724-D025DAFE2139.jpeg
    98DDEADF-8D67-42E7-B724-D025DAFE2139.jpeg
    119.7 KB · Views: 205
  • 9A35944E-0797-459C-9672-2C7F5785D9B3.png
    9A35944E-0797-459C-9672-2C7F5785D9B3.png
    1.2 MB · Views: 226
  • Like
Reactions: JohnnyGo
In terms of browser RAM usage, can you give some sense how just how much actual impact you've seen whether you're switching to a browser tab that's swapped out to the (fast) SSD vs being retained in physical RAM?

... because that's what happens in a virtual memory setup like macOS. The physical RAM isn't a hard-stop limitation. When usage exceeds capacity, unused stuff gets paged out - and then paged back in when needed. Thus my question - back in spindle drives, swapping was often noticeable. Now with SSDs being orders of magnitude faster, how much real world impact are you seeing when switching your browser tabs?
I admit, right now its only moderate, but its enough for me to watch what I am doing or close apps to free up memory. Swap on Apple devices is pretty fast compared to most since they use NVMe storage, but still is much slower than RAM. It’s noticeable but not miserable or anything, but why spend $1,000 or more on a brand new system to have to worry about this?

Now hear me out. Apple is claiming that these M1 processors are up to 3.5 faster than their prior generation laptops, and are faster than 98 percent of PCs sold in the last year. Benchmarks suggest that they can be as fast as 35w 8 core AMD processors. If they are a powerful as Apple claims, they won’t be able to stretch their legs with only 8GB of RAM. What will happen to Apple users if a few years down the road they will very capable CPU and GPU which will be hobbled by low RAM. Most Mac users are well relatively well off and use their devices for many years why not spend the 180-200 for extra RAM? Benefits will be immediate now and it may actually save money in the long run, since you won’t have to upgrade as early down the road.
 
Between memory compression tech and SSDs gaining in throughput, along with Apple’s strong memory management knowledge, I don’t see any real concern with an 8GB RAM machine for casual use.

Power users will still lean towards more of course. These machines are considered to be the most “mainstream” Macs that could suit the most people. Most people just aren’t compiling code, running virtual machines, or editing video with multiple streams.
 
  • Like
Reactions: Jeff Kirvin
I’ve been watching Apple for 10+ years. Apple always has a January event. Maybe it gets pushed to February, but there is always an event to open the year. My money is on iMacs and updated higher tier MacBook Pros/minis.
Covid %$#@ed that over.

If I spend over $1000 for a computer in 2020, it had better have 16GB RAM!

Apple is about to become the first 2 Trillion$ company in history; c'mon Apple, quit being frugal to a fault!!!
g7E64KV.jpg

As a profit-making company, they’re entitled to charge whatever the market will bear.
More like they are entitled to extort the gullible market who will not stand up for what is right.
 
I’ve been watching Apple for 10+ years. Apple always has a January event. Maybe it gets pushed to February, but there is always an event to open the year. My money is on iMacs and updated higher tier MacBook Pros/minis.
I don't know what event you're talking about but in the past 12 years Apple has only once launched a new computer in January. It was Mac Pro in 2008.
 
  • Like
Reactions: imdog
Regardless, 16GB should be what people get. And I'm not talking about people using Photoshop or Final Cut. Thanks to tab browsing, even a lay person can gobble up those RAM with Chrome with tons of tabs open. Add on Office stuff like huge excel sheets, etc. Those things will gobble up RAM no matter how efficient M1 or Big Sur. Then we add all the stay resident applets, widgets, etc.

I'm quite disappointed that Apple didn't put a 16GB RAM as one of the ready to ship models, forcing you to BTO to get 16GB RAM. In some markets, we only have access to the base ready to ship models, no BTO. The fact that the RAM is not user upgradeable, this really is annoying.
 
  • Like
Reactions: bklement
People here really don't give enough credit to 8GB, they make it sound like its 256MB. Really guys, if you have 8GB or 16GB, try to stretch its legs. You will be surprised how far it goes.

I think we will be surprised by the M1 with 8GB of low latency ram and a fast SSD - probably going to be able to edit 4K easily on the fly - it will just be a matter of waiting longer for the export (than say a fan equipped MBP or something with better discrete GPUs). The one area Memory is a must is for gaming at certain resolutions - but in this case, you can play at lower rez (prob max 900P on an 8GB M1) and lower framerate.

There is a video on Linus Tech Tips thats says all you need for gaming is 8GB. Maybe you need more for 4K gaming, but how many people out there game in 4K any way?
 
Yes, but their prices are out of touch, I think we can all agree on that.

They are but I would like to think thats Apple way of making you pay for the free stuff included in their systems. Remember when you buy Apple computer you get a plethora of software including :

MacOS, Safari, iSuite, Mail, Dictionary, iCal, Messages, free iCloud, Quicktime, Automator, TimeMachine, iphoto, notes, find my mac, Maps...there is probably more...
 
  • Like
Reactions: 4sallypat
Regardless, 16GB should be what people get. And I'm not talking about people using Photoshop or Final Cut. Thanks to tab browsing, even a lay person can gobble up those RAM with Chrome with tons of tabs open. Add on Office stuff like huge excel sheets, etc. Those things will gobble up RAM no matter how efficient M1 or Big Sur. Then we add all the stay resident applets, widgets, etc.

I'm quite disappointed that Apple didn't put a 16GB RAM as one of the ready to ship models, forcing you to BTO to get 16GB RAM. In some markets, we only have access to the base ready to ship models, no BTO. The fact that the RAM is not user upgradeable, this really is annoying.

I understand the sentiment, but nobody — literally nobody — offers more than 8GB in the baseline configuration of comparable machines. You can look around, Dell, Lenovo, it's all 8GB. Isn't it a bit unrealistic to expect Apple to ship double the amount of any other vendor — at a lower price point?
 
People here really don't give enough credit to 8GB, they make it sound like its 256MB. Really guys, if you have 8GB or 16GB, try to stretch its legs. You will be surprised how far it goes.



There is a video on Linus Tech Tips thats says all you need for gaming is 8GB. Maybe you need more for 4K gaming, but how many people out there game in 4K any way?
That’s 8GB on the graphics card! These Macs use a unified memory pool, that RAM is for the OS and its processes, all apps and their data, and serves as graphics memory.

8GB RAM is a pitiful, cut to the bone minimum.

Look, the new consoles running lightweight OS:s pack 16GB of high speed RAM, and 1TB really fast SSD in their base configurations. (And they sell for $500 with that configuration.) It’s possible to like Mac products and still admit that Apples prices for RAM and storage is highway robbery. And with no user upgradeability...
 
Are they though?

- M1 MacBook Pro with 512GB SSD and 16GB RAM : $1699
- Dell XPS 13" with i7-1165G7, 512GB SSD and 16GB RAM: $1,899.99

Fully decked out with the 2TB SSD upgrade: MBP $2,299, Dell $2,349.99
I've kind of taken to ignoring claims about Apple's pricing regarding laptops because they're out of whack when you actually go compare things.
 
That’s 8GB on the graphics card! These Macs use a unified memory pool, that RAM is for the OS and its processes, all apps and their data, and serves as graphics memory.

8GB RAM is a pitiful, cut to the bone minimum.

Look, the new consoles running lightweight OS:s pack 16GB of high speed RAM, and 1TB really fast SSD in their base configurations. (And they sell for $500 with that configuration.) It’s possible to like Mac products and still admit that Apples prices for RAM and storage is highway robbery. And with no user upgradeability...
This is absurdity - I'm running an 8GB dell laptop just fine - it does have a hard cap running north of 800P in game resolution on the Iris Xe though. Not sure what 16GB would be. I have a 32GB desktop - no difference to 16GB, but I did upgrade ram speed which bought me maybe 10FPS in some titles. RAM speed, bandwidth to RAM - lots of variables to consider. Also, Linus was not talking on the GPU itself - 8GB is minimum needed for 4K gaming - plenty of 4-6GB cards out there handles 1440P and lower just fine. I think non air cooled, 8GB MBA powered by M1 will not be some powerhouse for x86 era games, but I bet we see some ARM based port upgrades coming from the app store that will be pretty darn good.
 
I've kind of taken to ignoring claims about Apple's pricing regarding laptops because they're out of whack when you actually go compare things.

Well, claims that Apple upgrade prices are expensive are not far fetched. They were — and still are — some of the highest in the industry. But now, with the Apple Silicon, you are getting much more value for the same money.
 
For those that keep complaining 8GB is not enough - don't buy the M1 rollout.

Wait for the super duper Pro models and pay thru the nose like some crazy (IMO) MBP that you can deck out with custom config costing north of $4,000.....

I am just tickled buying the M1 Mini for $679 - now that's an insane price!
 
This is absurdity - I'm running an 8GB dell laptop just fine - it does have a hard cap running north of 800P in game resolution on the Iris Xe though. Not sure what 16GB would be. I have a 32GB desktop - no difference to 16GB, but I did upgrade ram speed which bought me maybe 10FPS in some titles. RAM speed, bandwidth to RAM - lots of variables to consider. Also, Linus was not talking on the GPU itself - 8GB is minimum needed for 4K gaming - plenty of 4-6GB cards out there handles 1440P and lower just fine. I think non air cooled, 8GB MBA powered by M1 will not be some powerhouse for x86 era games, but I bet we see some ARM based port upgrades coming from the app store that will be pretty darn good.
The buzz right now in PC gaming is that there are new titles that "require" more than 8GB on the graphics card alone to run at 4k, which is why AMD:s new graphics cards that are launching have a competitive advantage since all of them come with 16GB of dedicated RAM. (Not to mention that game installs have grown beyond 100 GB, so that 256GB SSD will fit a single game and not a lot more. Baldurs Gate 3 will probably be good, but even casual game players want some variety.)

256GB won’t even store your iPhone photos and videos over time.
If I were to take an apologist standpoint I would say that the M1 is on par with strong x86 workstation chips, but is still tied to a mobile memory subsystem for partly evolutionary reasons. The thing is though, that this doesn’t justify their pricing for a decent RAM/storage configurations. That’s simply profiteering, and changes the real cost to the point where some people don’t buy the systems at all. I’m one of those.
 
Last edited:
The buzz right now in PC gaming is that there are new titles that "require" more than 8GB on the graphics card alone to run at 4k, which is why AMD:s new graphics cards that are launching have a competitive advantage since all of them come with 16GB of dedicated RAM. (Not to mention that game installs have grown beyond 100 GB, so that 256GB SSD will fit a single game and not a lot more. Baldurs Gate 3 will probably be good, but even casual game players want some variety.)

You are talking about high-end gaming. Are you sure there is no reality disconnect here? M1 is a great performer for entry-level, but it is certainly not going to run Cyberunk 2077 at 4K any time soon, regardless of how much RAM you throw at it. It will run modern Mac games at 1080p with medium to high settings, and that's about it.

256GB won’t even store your iPhone photos and videos over time.
If I were to take an apologist standpoint I would say that the M1 is on par with strong x86 workstation chips, but is still tied to a mobile memory subsystem for partly evolutionary reasons. The thing is though, that this doesn’t justify their pricing for a decent RAM/storage configurations. That’s simply profiteering, and changes the real cost to the point where some people don’t buy the systems at all. I’m one of those.

Of course its profiteering, gonna make money somehow, right? Again, why would they give you 16GB "for free" if everyone else charges good penny for it? They already give you amazing performance for less than you can get anywhere else.
 
I understand the sentiment, but nobody — literally nobody — offers more than 8GB in the baseline configuration of comparable machines. You can look around, Dell, Lenovo, it's all 8GB. Isn't it a bit unrealistic to expect Apple to ship double the amount of any other vendor — at a lower price point?
Problem is Apple didn't offer a non-BTO model with 16GB RAM. In some markets, we only get whatever baseline Apple offers, no BTO options, in this case all of them only comes with 8GB RAM. And since the RAM is non user upgradeable, we are SOL if we want a unit with 16GB RAM.
 
Last edited:
  • Like
Reactions: bklement
This is absurdity - I'm running an 8GB dell laptop just fine - it does have a hard cap running north of 800P in game resolution on the Iris Xe though. Not sure what 16GB would be. I have a 32GB desktop - no difference to 16GB, but I did upgrade ram speed which bought me maybe 10FPS in some titles. RAM speed, bandwidth to RAM - lots of variables to consider. Also, Linus was not talking on the GPU itself - 8GB is minimum needed for 4K gaming - plenty of 4-6GB cards out there handles 1440P and lower just fine. I think non air cooled, 8GB MBA powered by M1 will not be some powerhouse for x86 era games, but I bet we see some ARM based port upgrades coming from the app store that will be pretty darn good.
The irony is that most games have diminishing return once you have more than 8GB of RAM. So games is not RAM limited, but more GPU limited.

The think is, Apple was advertising in their own keynote how you can do Photoshop and video editing in the MacBook Air. Most of us know that these activities do take up a lot of RAM.

Ignoring that, even a lay person can gobble up RAM really quickly. I have seen accountants and consultants requiring 16GB RAM at least since their workflow involves a ton of Chrome tabs and excel sheets open, plus citrix VMs at the same time. These people don't need the fastest processor, but they do need the RAM.
 
  • Like
Reactions: bklement
You are talking about high-end gaming. Are you sure there is no reality disconnect here? M1 is a great performer for entry-level, but it is certainly not going to run Cyberunk 2077 at 4K any time soon, regardless of how much RAM you throw at it. It will run modern Mac games at 1080p with medium to high settings, and that's about it.



Of course its profiteering, gonna make money somehow, right? Again, why would they give you 16GB "for free" if everyone else charges good penny for it? They already give you amazing performance for less than you can get anywhere else.
I fully agree that high end PC gaming systems are utterly irrelevant as a comparison point. (The new consoles are semi-relevant though, both for ports and general reality check where the mass market is at.)

When it comes to RAM and storage, I’ve always regarded Apples pricing for those as some kind of tax for those who are affluent or part of the passing around of money in the corporate world. The rest of us consumers (everyone I know who has one privately) bought the minimum RAM/storage configuration and expanded both to taste at regular market price.
That’s no longer possible, so some of us are lost as customers just as some bite the bullet and pay more.
 
  • Like
Reactions: 4sallypat
Sorry that’s wrong. Windows, macOS and Linux on x86 chipsets handle memory more or less the same way. It’s Intel or AMD’s chipset that is handing memory management and the operating systems have to play along with that. Cross platform apps such as Adobe’s Creative Suite or MS Office utilize memory the same way across Windows and Mac too.

Now when it comes to SOC devices with a different processor architecture and unified memory architectures, memory can be handled very differently. Hence iOS and iPadOS can do great things with little RAM.
Nope. That’s not how it works. Memory management is the functionality of an operating system which handles or manages primary memory and moves processes back and forth between main memory and disk during execution. Memory management keeps track of each and every memory location, regardless of either it is allocated to some process or it is free.
Paged allocation divides the computer's primary memory into fixed-size units called page frames, and the program's virtual address space into pages of the same size. The hardware memory management unit maps pages to frames. The physical memory can be allocated on a page basis while the address space appears contiguous.

So you are right in that the CPU plays an important role in memory management, but the operating system’s design is even more prevalent to the end-user. You can have an ARM architecture running iOS or macOS, where the memory utilization and technology behind it works completely different, based on use-case (e.g prioritize battery efficiency on mobile vs performance on desktop).

As an example you should check out computers with a lot of memory installed, e.g 64GB internal ram. When you profile the system, you’ll see macOS takes the majority because it can so. It may not need it, but it allocated it anyway. Another operating system may not exhibit the same behavior because of different priorities. The same way a real-time operating system (RTOS) prioritizes exact timing of execution over anything else which makes it suitable for cars, space ships, what have you. Regardless of running on what suitable architecture. That involves completely different memory and process management as well. It may not be a great choice for consumers and creative pros alike because of the OS design priorities, and perform poorly for them as a result.

My guess - and tests will tell - is that the SoC is very efficient at swapping memory with virtual memory (SSD) to start with, amongst other architectural changes that make a straight comparison with Intel difficult. 16gb may simply not matter as much on the low to mid-end.

Secondly, they probably optimized the M1 version of macOS to play to the M1’s strengths such as making more use of the neural chipset and GPU on an operating system level, and in addition they may have made macOS less resource hungry through optimization of services and processes we all use today but that’ll be limited on a desktop where you can’t control a wide variety of use-cases as much, as opposed to iOS or iPadOS.
 
Last edited:
Register on MacRumors! This sidebar will go away, and you'll see fewer ads.