Hi everyone,
This week I bought the 24 GB M4 Pro model. I’ve installed my programs, set everything up, and started using it. I’m a software developer, and I also tend to keep a lot of tabs open in my browser.
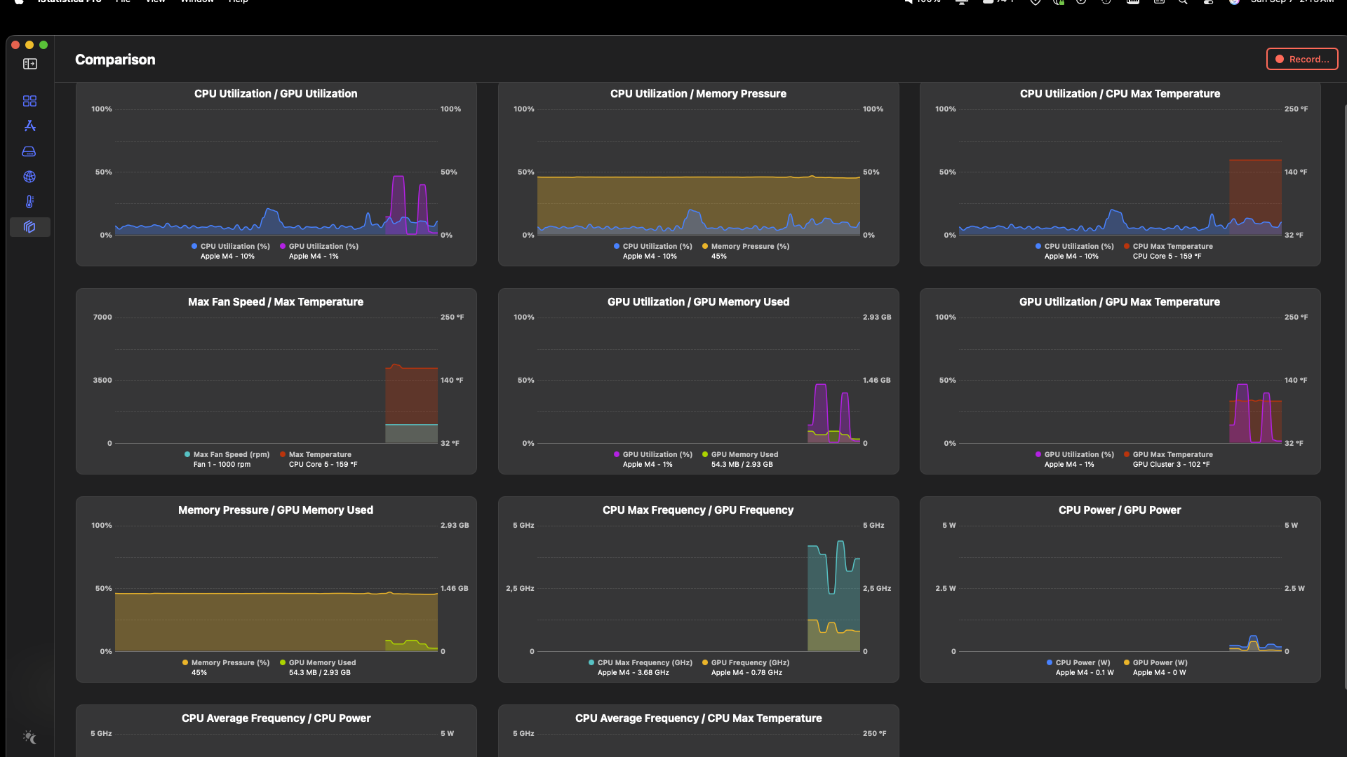
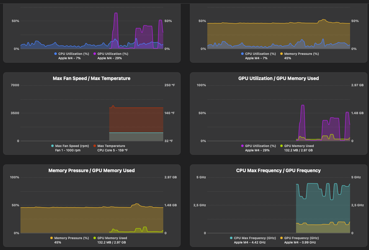
Right now, I usually have around 10 active and 60–70 inactive tabs, and my RAM usage sits around 85%. A couple of times I’ve seen it hit 90%, but it’s mostly steady at 85%. CPU usage, on the other hand, rarely goes above 20–30%.
This has made me think: Should I switch to the regular M4 and go for 32 GB of RAM instead?
I’d still choose the 512 GB SSD in both cases. Storage is not an issue for me. I also don’t really need the extra features of the Pro model like Thunderbolt 5.
This week I bought the 24 GB M4 Pro model. I’ve installed my programs, set everything up, and started using it. I’m a software developer, and I also tend to keep a lot of tabs open in my browser.
Right now, I usually have around 10 active and 60–70 inactive tabs, and my RAM usage sits around 85%. A couple of times I’ve seen it hit 90%, but it’s mostly steady at 85%. CPU usage, on the other hand, rarely goes above 20–30%.
This has made me think: Should I switch to the regular M4 and go for 32 GB of RAM instead?
I’d still choose the 512 GB SSD in both cases. Storage is not an issue for me. I also don’t really need the extra features of the Pro model like Thunderbolt 5.




