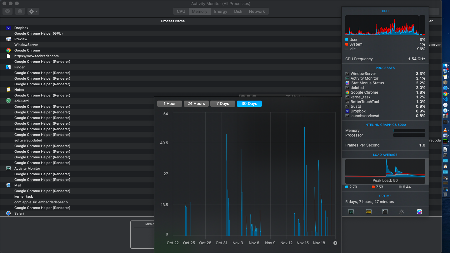
I installed a 500GB Samsung 970 Evo on my MacBook Pro Early 2015 13 inch device. Heating problems started with my device. The computer reaches 100 degrees in a small operation. It was not like that before. For example, when I wanted to open Safari, my device was going from 50 degrees to 75 degrees. Now it's reaching 100 degrees. This is a very simple process. How can it be 100 degrees when opening Safari? The system draws 8-9W of idle power. Previously this was around 4W. It draws power incredibly. This naturally causes warming.
On the other hand, the temperature of 97 degrees drops back to 60 degrees within a few seconds (even before the fan starts to spin).
When I try to open a heavier application than Safari it reaches 105 degrees.
Do not say change the thermal paste. Why wasn't it reaching these temperatures in the previous SSD?
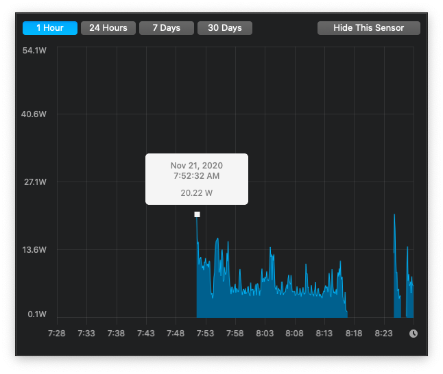
The system consumes 23.91W in total and only 6.23 of it belongs to the processor. Meanwhile, the speaker is off, the keyboard light is off, the screen brightness is 25 percent. Who is consuming this much power ...
On the other hand, the temperature of 97 degrees drops back to 60 degrees within a few seconds (even before the fan starts to spin).
When I try to open a heavier application than Safari it reaches 105 degrees.
Do not say change the thermal paste. Why wasn't it reaching these temperatures in the previous SSD?
The system consumes 23.91W in total and only 6.23 of it belongs to the processor. Meanwhile, the speaker is off, the keyboard light is off, the screen brightness is 25 percent. Who is consuming this much power ...



















