Become a MacRumors Supporter for $50/year with no ads, ability to filter front page stories, and private forums.
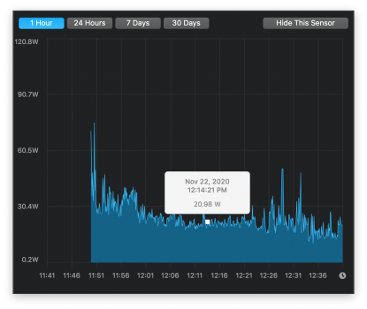
from the last picture you are having something other than CPU consuming an additional 8 Watts of power while idling. I think that maybe just the retina screen. I also have similar power characteristics before I started using voltageshift to undervolt my CPU, and turn off turbo on my 2015 15".

For the record I "modded the heck out of this machine" when it comes to thermals (added vapor chamber, added thermal pads to VRMs, using back cover as heatsink, etc).

The last two pictures is how you get info as whether your nvmefix is working or not. First is smartmontool results for low power state table. 2nd is expected ioregexplorer result (you should see nvmefix)

also I noticed that during first few days when the machine is active, it will consume more power as spotlight is still indexing the system.
 

Attachments

  • Screen Shot 2020-11-22 at 12.41.52 PM.png
    Screen Shot 2020-11-22 at 12.41.52 PM.png
    346.1 KB · Views: 234
  • Screen Shot 2020-11-22 at 12.42.22 PM.png
    Screen Shot 2020-11-22 at 12.42.22 PM.png
    1 MB · Views: 138
  • Screen Shot 2020-11-22 at 12.41.21 PM.png
    Screen Shot 2020-11-22 at 12.41.21 PM.png
    972.3 KB · Views: 118
  • Screen Shot 2020-11-22 at 12.41.08 PM.png
    Screen Shot 2020-11-22 at 12.41.08 PM.png
    1.5 MB · Views: 116
Last edited:
  • Like
Reactions: developeralioz
from the last picture you are having something other than CPU consuming an additional 8 Watts of power while idling. I think that maybe just the retina screen. I also have similar power characteristics before I started using voltageshift to undervolt my CPU, and turn off turbo on my 2015 15".

For the record I "modded the heck out of this machine" when it comes to thermals (added vapor chamber, added thermal pads to VRMs, using back cover as heatsink, etc).

The last two pictures is how you get info as whether your nvmefix is working or not. First is smartmontool results for low power state table. 2nd is expected ioregexplorer result (you should see nvmefix)

also I noticed that during first few days when the machine is active, it will consume more power as spotlight is still indexing the system.
Retina display uses energy in both systems. It is not caused by the 8W retina display.

I don't want to drop the voltage.

NVMeFix is working properly.

Spotlight indexing is over. I got that from the activity monitor.

There must be a solution to this damn problem. I can't put the computer on my knee. It runs very hot.
 
Retina display uses energy in both systems. It is not caused by the 8W retina display.

I don't want to drop the voltage.

NVMeFix is working properly.

Spotlight indexing is over. I got that from the activity monitor.

There must be a solution to this damn problem. I can't put the computer on my knee. It runs very hot.
Use turboboost switcher and turn off turbo maybe.
 
  • Like
Reactions: developeralioz
Use turboboost switcher and turn off turbo maybe.

I used a turboboost switcher. There was not much difference. But there is nothing to do. I will manage for a few years until I buy the new Apple Silicon Macbook. Thanks for help.
 
Personally I use voltageshift.kext and its controlling CLI tool.

Its pretty versatile (actually the most versatile imo)
You have options to control voltage, turbo, power limit. Even ability to write any given MSR (dont do this unless u know what you are doing)

Caveats

You would need to either build it yourself, or it, strip the signature, turnoff SIP, and add debug=0x144 to boot arguments.

from there I add voltageshift utility to sudoers file, add the key bind on BetterTouchTool to run said utility with my parameters, created launchd entry (using the utility) and add loginhooks script that calls that utility. Just to be safe (otherwise it wont run after sleep)

I recently migrated to new install of mojave (I somehow screwed with certificates and it makes an error on any browser using internal certificates)

So I dont have launchd entry anymore (never bothered to create it as I discovered that using loginhooks script+ BTT keybind works better for me)
 
  • Like
Reactions: developeralioz
Just say it. Apple keep in silent when they know its Hardware has a lot of troubles with thermal.... I have a MBP 2015 with Radeon and IG. I just connect external monitor and my MBP get hot really fast even if I just start safari... I really disappointing with apple. I have used its laptops for while but last company just make cosmetic changes but OS X stability and hardware quality is decreasing a lot... I think Tim does not care about quality and hardware and software excelente he just want to take money from us and make shareholder richer. We need that apple go beyond all other brands I really like OS X but I am considering change it to Linux and buy laptops that has better performance than Mac and are shipper...... I am waiting for M2 for new Mac book pro and what people say it about it and if Apple continue laughing just cosmetics change bye bye apple... to expensive for quality you sell
 
  • Like
Reactions: developeralioz
I have the same Macbook Pro as the original poster. Bottom line is that NVMe drives cause the system to heat up more than with the OEM drives.

When repasting these CPUs, you need very little. The heatsink assembly does not exert much pressure, so if you over do it, the excess paste will act as an insulator.

The second "core"/chip on the CPU is not actually the GPU, it's the PCH and doesn't get very hot at all (it's the reason why that does not come with any paste from the factory).

Also, Samsung EVO drives are by far the hottest ones you could put into these devices (read the upgrade thread). The EVO970's extra speed won't be realized on a 2015 MBP 13" with PCIe 2.0 x4 connection. ~1500Mb/sec is maximum, so I would recommend swapping it with a different (lower power) NVMe drive to see if the problem persists.
 
  • Like
Reactions: developeralioz
Register on MacRumors! This sidebar will go away, and you'll see fewer ads.