Become a MacRumors Supporter for $50/year with no ads, ability to filter front page stories, and private forums.
Status
The first post of this thread is a WikiPost and can be edited by anyone with the appropiate permissions. Your edits will be public.
BigSur 11.1 is here. Any bootrom updates? I’m on Mojave so I won’t be upgrading, but if the bootrom is upgraded, I might pop in the Apple SSD just to get that.
My 2015 13" went from 424.0 to 425.0. Not sure of improvements, if any.
 
  • Like
Reactions: mdgm
MacBookPro11,3 here.

Big Sur 11.1 has updated my firmware again (429.0.0.0.0 this time) with a non-original ssd (sabrent rocket 1tb)
MacBookPro 11,1 here: same story here. I'm still on Mojave due to the 32 bit apps I still use, and after the most recent security patch my bootrom went from 126.0.0.0.0 to 429.0.0.0.0 and I'm unaware if this solves any hibernation issues. I'll be following it up soon, because I always ran a patched bootrom for these issues but I'm going to try to let it do its thing for now.
 
BigSur 11.1 is here. Any bootrom updates? I’m on Mojave so I won’t be upgrading, but if the bootrom is upgraded, I might pop in the Apple SSD just to get that.
In the security patch which has just been released for Mojave I received the latest bootrom. Should be the same in your case I suppose? Don't upgrade to Big Sur if you don't have to, especially if you're running older software.
 
In the security patch which has just been released for Mojave I received the latest bootrom. Should be the same in your case I suppose? Don't upgrade to Big Sur if you don't have to, especially if you're running older software.

Yes I just noticed that. Went from 424 to 425 on my MBP 2015 13 inch. Thanks
 
For those of us still using High Sierra (or earlier), using the Big Sur installer e.g. to install to an external drive is an easier way to update the boot rom than to install Mojave followed by security patches to an external drive.
 
I have not yet installed the security update for Catalina. However, there are several .pkg in /Library/Updates one of them is FirmwareUpdate.pkg which seems to include a new Bootrom. For the 13" rMBP late 2013 it's version 429 whereas the original Big Sur update included version 427…

EDIT: I've installed the update and it did indeed bumped the Bootrom to 429. It took a while and even posted a kernel panic during the process but it eventually rebooted successfully
 
Last edited:
I updated my 2015 13" MBP to 10.15.7 and noticed my bootrom is now 425. I think it was 190 prior to update.

I read thru the last few pages of the thread and noticed talk about how the SN550 is the best in terms of power consumption. Would it be worth it to switch to that over the EX920 I am currently running?
 
I restored the power management to default and pmset -g reads as follows:

Code:
 standbydelaylow      10800
 standby              1
 halfdim              1
 hibernatefile        /var/vm/sleepimage
 powernap             0
 gpuswitch            2
 disksleep            10
 standbydelayhigh     86400
 sleep                1 (sleep prevented by com.tclementdev.timemachineedit)
 autopoweroffdelay    259200
 hibernatemode        3
 autopoweroff         1
 ttyskeepawake        1
 displaysleep         2
 highstandbythreshold 50
 acwake               0
 lidwake              1

Well… aren't these high values kind of counterproductive? How can I test if hibernation finally works?
 
I’ve been reading this great thread for two days and deciding whether I should upgrade the SSD. The bootrom and hibernation issues are worrying me.

My data
  • My machine: MacBookPro12,1 (Early 2015)
  • The new SSD is a Sabrent Rocket 2TB.
  • Current OS: 10.15.5
  • Current bootrom: 191.0.0.0.0

The procedure I had in mind:
  1. upgrading the original SSD to the latest MacOS
  2. Creating Time Machine backup
  3. Install new SSD, install MacOS from USB
  4. Restore Time Machine backup

Questions
  1. How big is the risk of bricking the machine, using the procedure above?
  2. My bootrom looks outdated, does it have to be modified on my MBP 2015?
  3. Can you still return to the old SSD, should things go badly?
  4. Can upgrading the MacOS be a risk if you have custom SSD installed?

Many thanks :)
 
I have recently received an update for Catalina running on Macbook 11,1 (A1502, Late 2013) with Sabrent SSD.
It updated my firmware to version 429.0.0.0.0 which never happened before without an original SSD present.
Upon a quick check by dumping the new firmware with eficheck and inspecting it with UEFITool it appears that this one includes an uncompressed NVMe driver (judging by the size of the block). This means that no patching is necessary from now on.
It'd be great if someone else confirms this to be the case. I'll be checking if my system retains proper hibernation in the coming days.
 
Last edited:
  • Like
Reactions: theo1711
I’ve been reading this great thread for two days and deciding whether I should upgrade the SSD. The bootrom and hibernation issues are worrying me.

My data
  • My machine: MacBookPro12,1 (Early 2015)
  • The new SSD is a Sabrent Rocket 2TB.
  • Current OS: 10.15.5
  • Current bootrom: 191.0.0.0.0

The procedure I had in mind:
  1. upgrading the original SSD to the latest MacOS
  2. Creating Time Machine backup
  3. Install new SSD, install MacOS from USB
  4. Restore Time Machine backup

Questions
  1. How big is the risk of bricking the machine, using the procedure above?
  2. My bootrom looks outdated, does it have to be modified on my MBP 2015?
  3. Can you still return to the old SSD, should things go badly?
  4. Can upgrading the MacOS be a risk if you have custom SSD installed?

Many thanks :)

I have a 12,1 too. You won't have any issues.

Bootrom 191.0.0.0 is the correct version for Catalina (released before Nov 2020) and will accept updates to newer BootROM versions without the original SSD installed. I have updated mine to Big Sur betas and 11.1 several times now with no issues.

You can re-install the old SSD anytime you'd like, all of your data will be intact.

Time machine works well, but can be slow. Make sure to install the same version of MacOS that you have to the new SSD before running Time Machine to restore and you're good to go.
 
Like some of you in this thread, these new & modern SSDs not showing the low idle power as advertised have been bugging me since day one after putting a SN550 1TB inside my family's 2015 13-inch MBP a month or two ago. We tried some suggestions from the web and none worked in MacBook's.

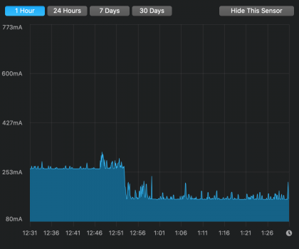
Curiosity has me digging deeper on and off in the past weeks to a point I felt like I probably should write my own KEXT (SsdPmEnabler.kext) in attempt to solve the problem. It's a success! Our SN550 1TB previously has an idle current of 0.26A. Now it idles at 0.16A. See attached screenshot from a test session.

This KEXT will enable power saving on the SSD/PCIe socket inside MacBook's. At the moment it's tested only on 2015 13-inch MBP + SN550 1TB. The design is generic enough to work on other MacBooks and SSDs of concern to this thread. I believe all of them should see some drop in idle power though it's difficult to predict to what extent.

I wrote the KEXT from scratch, and don't plan to publish source code for the time being. If there is interest from this thread, I'm happy to upload the binary and prepare a user guide in the coming days, and make them available for download on my github.

Cheers

EDIT:

SsdPmEnabler.kext is uploaded to my GitHub. Please follow this User Guide.
Binary downloads are on this page.
 

Attachments

  • SN550-1TB_SsdPmEnabler_Before-After.png
    SN550-1TB_SsdPmEnabler_Before-After.png
    156.5 KB · Views: 2,252
Last edited:
Like some of you in this thread, these new & modern SSDs not showing the low idle power as advertised have been bugging me since day one after putting a SN550 1TB inside my family's 2015 13-inch MBP a month or two ago. We tried some suggestions from the web and none worked in MacBook's.

Curiosity has me digging deeper on and off in the past weeks to a point I felt like I probably should write my own KEXT (SsdPmEnabler.kext) in attempt to solve the problem. It's a success! Our SN550 1TB previously has an idle current of 0.26A. Now it idles at 0.16A. See attached screenshot from a test session.

This KEXT will enable power saving on the SSD/PCIe socket inside MacBook's. At the moment it's tested only on 2015 13-inch MBP + SN550 1TB. The design is generic enough to work on other MacBooks and SSDs of concern to this thread. I believe all of them should see some drop in idle power though it's difficult to predict to what extent.

I wrote the KEXT from scratch, and don't plan to publish source code for the time being. If there is interest from this thread, I'm happy to upload the binary and prepare a user guide in the coming days, and make them available for download on my github.

Cheers
awesome, does this work with MacOS Big Sur 11.1 ? , patiently waiting for NVmeFix and Lilu kext updated for BigSur. Thanks.
 
awesome, does this work with MacOS Big Sur 11.1 ? , patiently waiting for NVmeFix and Lilu kext updated for BigSur. Thanks.
Forgot to mention. Our 2015 13-inch is still on Catalina 10.15.7. So it's tested and confirmed to work on this hardware/software combo.

I tried loading this KEXT in a Big Sur VM. Loads fine. I anticipate it should work.

Btw, the good thing is drop by NVMeFix will be additional bonus. For example, in our case, NVMeFix will further contribute 0.03A drop. So in the end, 0.13A is as low as SN550 1TB can go (other than 0.00A) on 2015 13-inch MBP.
 
  • Like
Reactions: Huberer and vince22
Like some of you in this thread, these new & modern SSDs not showing the low idle power as advertised have been bugging me since day one after putting a SN550 1TB inside my family's 2015 13-inch MBP a month or two ago. We tried some suggestions from the web and none worked in MacBook's.

Curiosity has me digging deeper on and off in the past weeks to a point I felt like I probably should write my own KEXT (SsdPmEnabler.kext) in attempt to solve the problem. It's a success! Our SN550 1TB previously has an idle current of 0.26A. Now it idles at 0.16A. See attached screenshot from a test session.

This KEXT will enable power saving on the SSD/PCIe socket inside MacBook's. At the moment it's tested only on 2015 13-inch MBP + SN550 1TB. The design is generic enough to work on other MacBooks and SSDs of concern to this thread. I believe all of them should see some drop in idle power though it's difficult to predict to what extent.

I wrote the KEXT from scratch, and don't plan to publish source code for the time being. If there is interest from this thread, I'm happy to upload the binary and prepare a user guide in the coming days, and make them available for download on my github.

Cheers
I'll +1 interest in this.
 
Like some of you in this thread, these new & modern SSDs not showing the low idle power as advertised have been bugging me since day one after putting a SN550 1TB inside my family's 2015 13-inch MBP a month or two ago. We tried some suggestions from the web and none worked in MacBook's.

Curiosity has me digging deeper on and off in the past weeks to a point I felt like I probably should write my own KEXT (SsdPmEnabler.kext) in attempt to solve the problem. It's a success! Our SN550 1TB previously has an idle current of 0.26A. Now it idles at 0.16A. See attached screenshot from a test session.

This KEXT will enable power saving on the SSD/PCIe socket inside MacBook's. At the moment it's tested only on 2015 13-inch MBP + SN550 1TB. The design is generic enough to work on other MacBooks and SSDs of concern to this thread. I believe all of them should see some drop in idle power though it's difficult to predict to what extent.

I wrote the KEXT from scratch, and don't plan to publish source code for the time being. If there is interest from this thread, I'm happy to upload the binary and prepare a user guide in the coming days, and make them available for download on my github.

Cheers

Wow! Very interested!
 
the description of your problems indicates that the adapter is shorted to ground, possibly through a screw at the end. Or you don't have kapton tape at the connector. Analyze these possibilities, I saw similar symptoms on one of the adapters
Alright, this is how it looks. I changed the screw to the one provided by Sintech because it's longer to compensate for the longer distance because of the adapter. Should there be kapton tape underneath that screw, or on the other end at the NVMe-connector?


20201216_181638.jpg
 
I've searched quite extensivly, haven't found what app/s can I use to monitor the power consumption of my SSD drives. Any suggestion?
 
iStat Menus, but it costs $12.. sometimes goes on sale, sometimes discounted at BundleHunt.

It displays amperage, my Inland Premium 1 TB from MicroCenter only uses .11A while idle thanks to LiLu and NVMeFix.
 
  • Like
Reactions: panomitrius
I did swap the Intel NVMe SSD with an original Apple SSD (from a 2015 MBA!) and performed a internet recovery.

Do you expect that the Apple MBA SSD will ‘behave’ the same (with regards to the upgrading) as the original Apple MBP SSD?

Hey @MauriceG, I didn't see more exchanges your issue on the last two pages. If you had a 2013-2014 MacBookPro, I could offer one explanation: The SSD from the 2015 MBA would be a reason for unsuccessful firmware update attempts. I am not 100% confident on all the details, but the SSD that came with my MacBook11,1 is a Samsung-based PCIe AHCI SSD, and the SSDs in the 2015 models, like the MacBookAir7,2, is a Samsung-based PCIe NVMe SSD (Apple SSUBX?). Firmware upgrades will not work with an NVMe drive present if you are not past the 162.0.0.0.0 or so firmware revision on the MacBookPro11,1. Anyway, fingers crossed you can solve your issue!
 
Hi guys!

I have spent the last days reading all the posts to decide how to upgrade my mac book pro retina 13" late 2013 (Model 11.1 A1504). Actually I have a 251GB ssd and I am trying to upgrade it at 1TB.

I would like to ask if anyone of you has tried this upgrade to know which ssd was chosen and how it works.
I would be glad to anyone who will be able to help me.

At the moment i just collected so many information that I have difficulties on choosing which ssd would work the best.
I have made a list of the ones that I think could be best:
. Transcend jet drive 850
. Kingston KC 2000
. Crucial p1
. Sabrent rocket


Thank you in advance! :)
 
  • Like
Reactions: nephron8
Register on MacRumors! This sidebar will go away, and you'll see fewer ads.