Become a MacRumors Supporter for $50/year with no ads, ability to filter front page stories, and private forums.
Status
The first post of this thread is a WikiPost and can be edited by anyone with the appropiate permissions. Your edits will be public.
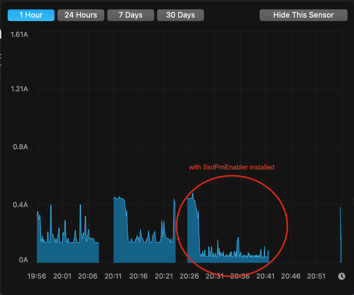
SsdPmEnabler is very nice, I just installed it over Lilu and NVMeFix.

Before: lowest idle is 0.11A
After: lowest idle is 0.01A

That's a big reduction in idle power!

BTW, that's with an Inland Premium 1 TB SSD, running Phison 12.3 firmware.

Edit: after shutdown and cold reboot, idle draw went from 0.06A to 0.01A.
OMG. Is this for real? What is your MacBook model? What's the idle power at stock w/o any kexts?

Could you give us a iStat chart contrasting before & after over a period of several days if you may? And perhaps a shot of your SSDs. I think some people may be very interested in buying the same SSD.

Is there a way to fix or lessen the battery drain from my MacBook Air after replacing the SSD?
Try my ssdpmEnabler. See post #7942 for details and discussions started from there. I think you can expect about 50% reduction in idle power for your ADATA SX8200 Pro.

Sorry for the ignorance, but do I leave ssdpmEnabler in my downloads? Or can I clear it after?
It's safe to delete it from Downloads folder.

Btw, if you've followed the User Guide, then you'll be good with future macOS updates & upgrades. The installation will stay until you manually uninstall it.

Hello @kvic
Just tried to install SsdPmEnabler on my MacBook but an error occurred and I had to delete it. My setup is:
- rMBP 13'' mid-2014 (i5 2.6, 8Gb)
- Sillicon Power A80 2Tb NVMe
- MacOS 11.1 (20C69) and BootRom 429.0.0.0.0
More details in post #7,553
Maybe this Mac is not compatible with this kernel extension?
Hi @edevmon, did you get the same error as in post #7984 by @BoPl ?

I still believe it's more to do with the SSDs but now with two data points I'm less confident. As far as I checked, MacBookPro11,1 is very similar to the 2015 model which now have plenty of data points to show it works.

To rule out 2014 13-inch MBP (MacBookPro11,1) causing a difference, may owners of this model share your success stories?

Another way to rule out the problem not the MBP is (like I suggested to @BoPl) to put back the AppleSSD, install ssdpmEnabler (to whatever MacOS on the disk) and see if any crashes on boot.
 
  • Like
Reactions: crystalwonders
Hi, can someone please help me confirm that I'm ordering good parts?

I'd like to put 2TB in my mid 2015 15" MBP, Mojave, boot rom 198.0.0.0.0.

I'm thinking of ordering a Sintech ST-NGFF2013 and a Crucial P2 drive.

Crucial is my second-most trusted memory brand behind Samsung but I can't see any 2TB 970 EVOs for sale and as I understand it the Sintech adapter is not very stable with 970 EVO PLUS?

Is there a different 2TB drive I should be looking at? I'm not overly price conscious and I always work plugged in so power usage isn't a priority for me. I just want to squeeze the maximum stability and performance reasonably possible out of a 2TB upgrade as I don't plan to replace my machine or OS for years.

Thank you all.
 
Last edited:
After careful consideration, I finally decided to jump in with the Crucial P2 2TB, replacing the stock 500 SSD.

I went with this model based on @gilles_polysoft's chart and its performance to power usage ratio.

No issues with the install using the long Sintech adapter card.

Quite happy with the initial results, though it's been less than 24 hours, so I'm still testing.

Here's my results so far:

2015 MBP 15", Rom: 425.0.0.0.0, Catalina

Speeds: 1734/2019 MB R/W (not the fastest, but was looking more for power usage)

Idle power draw: 0.10A stock config / 0.1A using @kvic's SsdPmEnabler (also goes down to 0.0A)

I hope this info is helpful to someone still deciding to take the plunge.

Big shout out to @kvic, @Cmd+Q and everyone for their contributions and feedback.
 

Attachments

  • Screen Shot 2021-01-01 at 8.36.54 AM.png
    Screen Shot 2021-01-01 at 8.36.54 AM.png
    87 KB · Views: 192
  • Screen Shot 2021-01-01 at 8.33.16 AM.png
    Screen Shot 2021-01-01 at 8.33.16 AM.png
    374.9 KB · Views: 158
  • Screen Shot 2021-01-01 at 8.39.55 AM.png
    Screen Shot 2021-01-01 at 8.39.55 AM.png
    167.9 KB · Views: 181
  • Screen Shot 2021-01-01 at 8.35.30 AM.png
    Screen Shot 2021-01-01 at 8.35.30 AM.png
    395 KB · Views: 185
  • Screen Shot 2021-01-01 at 9.18.01 AM.png
    Screen Shot 2021-01-01 at 9.18.01 AM.png
    396.1 KB · Views: 189
Hi all,
I have a MacBook Air 6,2 (mid-2013), upgraded to Big Sur (11.1). I am currently using the Aura Pro X2 (I know..) and having the wake from sleep issue where OSX just crashes. I upgraded to Big Sur but the boot rom version is still 115.0.0.0.0. Will upgrading the boot rom fix the wake from sleep issue on the Aura Pro? Is there a way to manually force the boot rom update?

Thanks
 
Hi @edevmon, did you get the same error as in post #7984 by @BoPl ?

I still believe it's more to do with the SSDs but now with two data points I'm less confident. As far as I checked, MacBookPro11,1 is very similar to the 2015 model which now have plenty of data points to show it works.

To rule out 2014 13-inch MBP (MacBookPro11,1) causing a difference, may owners of this model share your success stories?

Another way to rule out the problem not the MBP is (like I suggested to @BoPl) to put back the AppleSSD, install ssdpmEnabler (to whatever MacOS on the disk) and see if any crashes on boot.
Hi! Yes, same error. My Mac is a production machine so I don't want to take more risks for now, but I'll keep an eye on this in case there's any development that addresses that error. Nonetheless, thank you very much.
 
Hi all,

just replaced the ssd in my Early 2015 MBP 13" to a Sabrent Rocket 1TB with the short Sintech adapter.
I was using Big Sur already, bootrom was 425.0.0.0
So just replaced, boot from USB Big Sur installer created 2 partitions (1 for MacOS, 1 for Bootcamp) and reinstall.
Then Bootcamp partition restored with Winclone. Booting fine with Parallels Desktop - not booting directly.

Speed not increased according to BlackMagic test, old SSD was same fast (1300/1300) - however the overall system speed increased a lot.
Most probably the higher IOPS cause this faster 'feel'. Or the reinstalled system, as I did a clean install.

Battery is also new, full charge capacity is higher than design capacity (7116mAh vs 6559mAh).
SSD consumes 0,16-0,45A.

And sometimes it just shows 0.00. In the last 15 minutes it just shows 0. Flat.
Then starts again.

I don't really feel that it makes sense installing the ssdpmenabler.kext and turn off the SIP just to permit it.
In my opinion the +1W cannot be so significant saving that I should risk turning off the SIP.
This is maximum 3-4% of the total battery capacity.

Using the laptop 1h 15m ago on battery (88%), still predicts 07:04. System total around 8W.
Screen brightness is on 50%, keyboard illumination on, browsing internet and listening to TuneIn Radio on wifi.

I am satisfied with this replacement.
What do you think? Should I try the Kext?
 

Attachments

  • Power.png
    Power.png
    515.8 KB · Views: 136
  • SSD_consume.png
    SSD_consume.png
    521.4 KB · Views: 161
  • Like
Reactions: macpro_mid2014
Hi Guys,
Happy new year !
If the current harddrive is dead and you cannot create a bootable USD stick is it possible install OS by using internet recovery to new ssd with adapter told here ?

I have MacBookpro 2013 and bought Nvme NVMe SSD : 960 Evo and adapter; Sintech NGFF M.2 nVME SSD but struggling about OS part as my SSD is dead. Please help guys :)

Thanks a million
 
OMG. Is this for real? What is your MacBook model? What's the idle power at stock w/o any kexts?

Could you give us a iStat chart contrasting before & after over a period of several days if you may? And perhaps a shot of your SSDs. I think some people may be very interested in buying the same SSD.
It's a base 15-inch 2014 rMBP with BootROM 429.0.0.0.0 (flashed to Big Sur revision but still running Mojave.) Without NVMeFix and your extension, idle used to sit at .43-.50 A.

Funny, currently idle will only go to 0.02A all of a sudden. Maybe it'll turn back some other boot.

Sorry, I don't have a spare SSD (or Mac!) to bring everything back to zero to do as you ask, but I attached my latest 30 day graph of SSD power usage.

I'm also afraid that unless you look on eBay, it'll be difficult to find. It's the Inland Premium 1 TB first generation with 512 MB DRAM cache and Phison E12 controller, and it's double-sided. Inland now only makes the Premium 1 TB with denser NAND (single sided) but only uses 256 MB DRAM cache. Haven't bought the newer 1 TB to test, but it has a Phison E12S which is likely as miserly with power as the previous generation.
 

Attachments

  • Screen Shot 2021-01-01 at 12.17.45 PM.png
    Screen Shot 2021-01-01 at 12.17.45 PM.png
    118.4 KB · Views: 126
  • Like
Reactions: kvic
Hi Guys,
Happy new year !
If the current harddrive is dead and you cannot create a bootable USD stick is it possible install OS by using internet recovery to new ssd with adapter told here ?

I have MacBookpro 2013 and bought Nvme NVMe SSD : 960 Evo and adapter; Sintech NGFF M.2 nVME SSD but struggling about OS part as my SSD is dead. Please help guys :)

Thanks a million
I think the drive would only be detected via recovery if you’re on a higher boot rom.
 
Hi all,

just replaced the ssd in my Early 2015 MBP 13" to a Sabrent Rocket 1TB with the short Sintech adapter.
I was using Big Sur already, bootrom was 425.0.0.0
So just replaced, boot from USB Big Sur installer created 2 partitions (1 for MacOS, 1 for Bootcamp) and reinstall.
Then Bootcamp partition restored with Winclone. Booting fine with Parallels Desktop - not booting directly.

Speed not increased according to BlackMagic test, old SSD was same fast (1300/1300) - however the overall system speed increased a lot.
Most probably the higher IOPS cause this faster 'feel'. Or the reinstalled system, as I did a clean install.

Battery is also new, full charge capacity is higher than design capacity (7116mAh vs 6559mAh).
SSD consumes 0,16-0,45A.

And sometimes it just shows 0.00. In the last 15 minutes it just shows 0. Flat.
Then starts again.

I don't really feel that it makes sense installing the ssdpmenabler.kext and turn off the SIP just to permit it.
In my opinion the +1W cannot be so significant saving that I should risk turning off the SIP.
This is maximum 3-4% of the total battery capacity.

Using the laptop 1h 15m ago on battery (88%), still predicts 07:04. System total around 8W.
Screen brightness is on 50%, keyboard illumination on, browsing internet and listening to TuneIn Radio on wifi.

I am satisfied with this replacement.
What do you think? Should I try the Kext?
Please do try the .kext and share your experience. I think that boot rom 425 on the rMBP 13” 2015 already supports Power Management. (Based on my observation with a Intel 660p SSD). I’m really curious, since you are using another SSD and your idle dissipation is near 0.00A .
 
Just wanna share my success with SsdPmEnabler on a Late 2013 15 inch MacBook pro with a 1TB Sabrent Rocket on Big Sur 11.1. Before the installing the kext, I was getting a minimum of 0.14A, but after the minimum at idle went down all the way to 0.04A (see the screenshot).

I did run into a small issue with permissions after following the instructions at https://github.com/kvic-z/SsdPmEnabler, but this was fixed by running the following command after copying the kext into the correct folder.

Code:
sudo chown -R root:wheel /Library/Extensions/SsdPmEnabler.kext
 

Attachments

  • Screen Shot 2021-01-01 at 20.56.59.png
    Screen Shot 2021-01-01 at 20.56.59.png
    154.2 KB · Views: 167
  • Like
Reactions: kvic
Hi, can someone please help me confirm that I'm ordering good parts?

I'd like to put 2TB in my mid 2015 15" MBP, Mojave, boot rom 198.0.0.0.0.

I'm thinking of ordering a Sintech ST-NGFF2013 and a Crucial P2 drive.

Crucial is my second-most trusted memory brand behind Samsung but I can't see any 2TB 970 EVOs for sale and as I understand it the Sintech adapter is not very stable with 970 EVO PLUS?

Is there a different 2TB drive I should be looking at? I'm not overly price conscious and I always work plugged in so power usage isn't a priority for me. I just want to squeeze the maximum stability and performance reasonably possible out of a 2TB upgrade as I don't plan to replace my machine or OS for years.

Thank you all.
970 evo plus with the sintech adapter works just fine. The 970 evo plus used to not work in macos because of incompatible firmware (that is before 2019), but samsung has since updated it. My 2TB evo plus works like a dream on my base model 2015 15" with Lilu+Nvmefix on Mojave (dont know when nvmefix will be Big Sur compatible). It works just like its a native drive. Power consumption and temperature has been reduced with nvmefix (0.00A idle, although on average its still a power hungry drive compared to the rest). It also runs cool on everyday workloads.
 
Last edited:
  • Like
Reactions: Leek
Update #2 (2020-04-02)
  1. It seems like my Calendar and Reminder only mac (Mojave) is broken. It can no longer sync with my other devices (iOS13.3.1).
  2. However, other iCloud features such as Contacts, Notes, KeyChain, iCloud Drive is working.
  3. Apple also acknowledged this (https://support.apple.com/en-us/HT210220#other) and that mac should be running Catalina.
  4. But I cannot understand why it is not working as it was still working (Mojave) before the SSD upgrade.

Update #3 (2021-0–02)

After using the new SSD for about 9 months, I have encountered crashes, auto shutdowns and overheatings on multiple occasions for the past 1-2 months. Every time it crashed & shut down automatically, the hibernation mode went back to 3. I have to put the original SSD back. I’m now booting my Mac from the Adata SX8200 as an external drive.

MacBook Air 2013
1.3 i5
8GB RAM
1TB Adata SX8200 Pro
macOS Catalina
 

Attachments

  • 9E05F890-C143-45DF-A760-05D74D48C2FD.jpeg
    9E05F890-C143-45DF-A760-05D74D48C2FD.jpeg
    388.8 KB · Views: 109
Last edited:
@Earl Urley Thanks for the update. To be conservative. I'll take 0.11A (/w NvmeFix) as your stock idle power for Inland Premium 1TB because I think >0.4A is likely not a proper observation for stock value.

@TiBook550 Thanks for posting. Looks like Crucial P2 is good with idle power at stock and responds very well to ssdpmEnabler. Currently P2 tops my chart at 90% reduction in idle power.

Thank you to all who have tried and/or provided feedback on ssdpmEnabler. From those of you who had included sufficient details, I've included your data under the "Confirmed working models" section of the User Guide.

To those of you who tried but your combinations of Mac and SSD models not listed on the table, some of us here would really like to hear from you.

At the moment, we're particularly interested in 2014 13-inch MBP owners who could share success stories with ssdpmEnabler. So that we would be able to isolate a kernel panic issue to this Mac model or specific SSDs. Possibly also come up with a fix.

EDIT:

@le9508 Thanks for the feedback. Updated the table to include your Mac & SSD.

Gents, if my guess of your Mac's model IDs are incorrect, pls let me know.
 

Attachments

  • confirmed working Mac & SSDs.png
    confirmed working Mac & SSDs.png
    107.8 KB · Views: 184
Last edited:
970 evo plus with the sintech adapter works just fine. The 970 evo plus used to not work in macos because of incompatible firmware (that is before 2019), but samsung has since updated it. My 2TB evo plus works like a dream on my base model 2015 15" with Lilu+Nvmefix on Mojave (dont know when nvmefix will be Big Sur compatible). It works just like its a native drive. Power consumption and temperature has been reduced with nvmefix (0.00A idle, although on average its still a power hungry drive compared to the rest). It also runs cool on everyday workloads.

That's excellent to hear (especially that it's fine on Mojave), what kind of idle and working temperatures do you get with it?
 
Good morning!
I have a 13-inch MBP Early 2015 model. I’m running macOS 10.15.7 Catalina.

I’m seriously considering the Crucial P2 1TB. If I grab that model, what else will I need to do once installed to optimize battery life/performance?

I do have the Sintech M2 adapter ( https://www.amazon.com/dp/B07FYY3H5F/ref=cm_sw_r_cp_api_glc_fabc_Ozi8FbC5FK53Q?_encoding=UTF8&psc=1). And I can get the USB macOS boot drive made. Am I forgetting anything else hardware wise?

thank you in advance and sorry if this info is posted elsewhere.
 
Last edited:
As an Amazon Associate, MacRumors earns a commission from qualifying purchases made through links in this post.
That's excellent to hear (especially that it's fine on Mojave), what kind of idle and working temperatures do you get with it?
Istat somehow cant read 3rd party ssd's properly, the only number it show is a generic ssd temperature: it hovers around 50 C (plus minus 5 degrees); the maximum i ever got is probably around 60.

for everyday work that i do involving lots of writing and reading (and watching videos) its been pretty much cool. CPU temps are at 60 - low 70ish C (im living in the tropics). The lowest i got by idling the computer is 45 C.

For a more demanding workload i tried syncing my 50k files from the cloud and the CPU shows 77C. This is more like a worst case scenario with the app indexing every file that i have.

This is with nvmefix installed. If you're not installing it then be prepared to run higher temps (CPU temps got 10 degrees hotter!) to the point that my macbook's armrest got warm even though i was doing nothing. Nvmefix is the magic sauce for proper ssd support.
 
Please do try the .kext and share your experience. I think that boot rom 425 on the rMBP 13” 2015 already supports Power Management. (Based on my observation with a Intel 660p SSD). I’m really curious, since you are using another SSD and your idle dissipation is near 0.00A .
Hi MauriceG,

did not try the kext yet - just closed the lid for the night.
In 12h 32% battery consumed (68% left) - that is a little bit too high for a brand new battery.
Settings attached.


Nearly 3% per hour means it is not in sleep at all - however I don't see the activity in the iStat menus process logs.
Interesting, that in the first 2 hours nothing happens, then it starts decreasing significantly.

Most probably have to check hibernation and reset the PRAM/NVRAM.
Then I can have a look at the kext.

P.S.:
Investigated a bit, did a PRAM/NVRAM reset.
Also checked the power related parts:

pmset -g

System-wide power settings:
Currently in use:
lidwake 1
autopoweroff 1
standbydelayhigh 86400
autopoweroffdelay 259200
standbydelaylow 10800
standby 1
proximitywake 1
ttyskeepawake 1
hibernatemode 3
powernap 1
gpuswitch 2
hibernatefile /var/vm/sleepimage
highstandbythreshold 50
womp 1
displaysleep 10
networkoversleep 0
sleep 1 (sleep prevented by sharingd, ForkLift)
acwake 0
halfdim 1
tcpkeepalive 1
disksleep 10

Date of the /var/vm/sleepimage was 31.12.2020 - so it did not touched tonight.

Then I changed the settings as below:
sudo pmset -a standbydelaylow 600
sudo pmset -a highstandbythreshold 50
sudo pmset -a standbydelayhigh 600

Then verified the sharing settings - although it was a clean install, few settings were by default configured.
Deleted all.

Now I tried, was waiting 20 minutes after the lid close, date of the 'sleepimage' changed to today.
So it seems the system started sleep properly. Copy the content of the memory to disk, then keep the memory powered.
 

Attachments

  • Sleep.png
    Sleep.png
    95.1 KB · Views: 111
  • power_settings.png
    power_settings.png
    136.2 KB · Views: 113
Last edited:
Update #3 (2021-0–02)

After using the new SSD for about 9 months, I have encountered crashes, auto shutdowns and overheatings on multiple occasions for the past 1-2 months. Every time it crashed & shut down automatically, the hibernation mode went back to 3. I have to put the original SSD back. I’m now booting my Mac from the Adata SX8200 as an external drive.

MacBook Air 2013
1.3 i5
8GB RAM
1TB Adata SX8200 Pro
macOS Catalina
Our WD SN550 1TB + 2015 13-inch MBP has been flawless so far for almost three months. While not always under demanding workload, it does include hours of Zoom calls almost every work day, and often up to hour long of video compression by Zoom after those calls. During the video compression, I was told CPU temp shoots up to 100C, and SSD temp could reach as high as 50C.

So it saddens me to see a good SSD like SX8200 Pro has to live in a hell as hot as an enclosure. Your issues are very likely caused by poor craftsmanship of installation and/or the adaptor and perhaps coupled with brutal handling of the laptop on a daily basis. That could result in poor contacts and short circuits. Usually could be resolved by re-seating the SSD, applying Kapton tape (won't hurt to overdose) on suspected joints of possible short circuit, tightening the SSD's screw and/or inserting a thin rubber washer between the SSD and the screw.

Does it work at 13 inches too?
vince22 is right. It should work. Based on current feedback, ssdpmEnabler is popular among 2015 models both 13 & 15 inches.

I recall bursts of complaints from you right about the time I started participating in this thread. My key take-away was _never_ putting a Samsung stick inside Macbook's. lol. Seriously though I was impressed by your observation regarding the iGPU never dipping below 500MHz.

There is rumour saying that ssdpmEnabler has the butterfly effect on iGPU which starts hopping up and down around 500MHz just like with a AppleSSD. This does add further power saving! It's a "rumor" because nobody understands why there is such an effect, and what's the exact behaviour the iGPU is expected to be. Also I only have (limited) access to 2015 13-inch MBP + WD SN550 1TB and verify the observation.

So do let us know how it performs on your Samsung SSD + 13-inch combo.

I’m seriously considering the Crucial P2 1TB. If I grab that model, what else will I need to do once installed to optimize battery life/performance?
Perhaps installing ssdpmEnabler (disclosure: I'm its creator)?
 
  • Like
Reactions: tzevoon
I upgraded to Big Sur but the boot rom version is still 115.0.0.0.0. Will upgrading the boot rom fix the wake from sleep issue on the Aura Pro?
Yes updating the Boot ROM will fix that issue. Upgrading the Boot ROM from a very old version works best with the stock SSD installed.
 
Hi guys. I have been rocking a Macbook Pro with retina display 15'' (Model: A1398 MacBookPro11,2) Mid 2014 model since its launch. I wish to upgrade it's SSD which is rather small 250 GBs to a 1GB module. (I know there is the this difference between normal m2 SSD drive pins vs. Apple proprietary pins. So I already got an adapter for this.) However there is still things that I do not get:

1- My Macbook model's slot is PCIE 2.0 x2. However almost all the new m2 SSDs are newer PCIE models. Like: 2.0 x2 or 3.0 x4. What I want to know is if all these are backwards compatible with my earlier slot version.
2- The Everymac website says that Cylinder Mac Pro's SSD blade is compatible with my macbook pro and gives faster results. I checked what kind of SSD the Cylinder Mac Pro has: PCIe 2.0 x4. So this answers my first question, right?
3- Finally, what is the difference between the 2.0 3.0 4.0 versions vs x2 x3 x4 versions. Can someone explain this to me like I am 5 years old?
 
Register on MacRumors! This sidebar will go away, and you'll see fewer ads.