Become a MacRumors Supporter for $50/year with no ads, ability to filter front page stories, and private forums.
Status
The first post of this thread is a WikiPost and can be edited by anyone with the appropiate permissions. Your edits will be public.
I just upgraded from Adata SX8200 Pro 512GB to Sabrent Rocket 1TB.
Battery life is so much better! This is on the latest Big Sur bootrom (OS is Mojave) and without nvmefix.
I was expecting better battery life, but not this much. Phison E12 power management is better than SM2262
Where did you source your Sabrent from that has the E12 controller? And it's the E12 and not E12s?
 
  • Like
Reactions: iPhonagain
Hi to everyone.
My experience to upgrade my MBP 13" 2014 with new 1Tb SSD.
Before upgrading with the new SSD I updated my MBP to the Big Sur (BootRom 427.0.0.0.0 now)
1. Have bought Espada adapter and WD Blue SN550 1Tb.
4FDF65C5-5E97-477A-BCF2-7DD016E71060.png
Installed and tested. Couldn't connect to WIFI and wasn't working properly. Black Magic disk showed ~1300Read/1300Write.
2. Bought Samsung 970 Evo Plus 1Tb and same new Espada short Adapter.
Same story - problem to connect to WIFI.
Taped adapter and installed Samsung 970 Evo plus 1Tb back into. No more problem at all.
Wasn't happy with temperature and battery life.
3. Replaced 970 Evo Plus for Corsair MP510 1Tb.
Now I'm happy with the SSD temperature and power consumption. No problem with wake up and not so much battery drain over night.
Снимок экрана 2020-12-05 в 22.58.37.png
Corsair MP510 still using same (old) Phison E12 controller but has two different versions of DRAM cash - SK hynix 1Gb for 1Tb SSD and new version with 1/2 DRAM cash from Kingston.
DE65BB4D-F40B-41F4-9275-EA792A7363DF.jpeg93D00596-839E-4E1C-B5DF-A7B81CEDB5DB.jpeg

I was still lucky to buy old version of MP510 SSD but with new production code - CSSD-F960GBMP510B -
B
in the end indicates new revision.

Sabrent Rocket is also moved to the new Phison E12S controller and half of DRAM cash same as
Silicon Power P34A80 1Tb with only one side lay over
B75F104B-B068-4B3E-955B-57C2E3B2715D.jpeg

Latest update on Silicon Power P34A80 1Tb - new revision comes with SM2262EN controller!!!!!
 
Last edited:
Hi everyone. Thanks so much for this thread and your advice.

I am very new to upgrading and want to upgrade my MBA 13" early 2014, OS 11.0.1, BootROM 427.0.0.0.0.(Recently just upgraded to Big Sur)

I want to go from my 128gb to 512gb SSD. Should I do the Sintech (short) with the Corsair MP510 512gb or ADATA XPG SX8200 Pro 512gb. Also I'm open to any better recommendations!

I'm slightly battery conscious, and not sure if I should do the system ROM modifications (upgrading the EFI firmware based on Cmd+Q's document) or just disable hibernation with "pmset -a standby 0".
 
Hi everyone. Thanks so much for this thread and your advice.

I am very new to upgrading and want to upgrade my MBA 13" early 2014, OS 11.0.1, BootROM 427.0.0.0.0.(Recently just upgraded to Big Sur)

I want to go from my 128gb to 512gb SSD. Should I do the Sintech (short) with the Corsair MP510 512gb or ADATA XPG SX8200 Pro 512gb. Also I'm open to any better recommendations!

I'm slightly battery conscious, and not sure if I should do the system ROM modifications (upgrading the EFI firmware based on Cmd+Q's document) or just disable hibernation with "pmset -a standby 0".
Hi,

You shouldn't have to modify system ROM or disable hibernation since you are on the latest BootROM (came with the Big Sur update) which fixes hibernation issues on 2013-2014 MBA and MBP models.

With that said, I don't have the knowledge to give advice about the SSD choice or other battery saving modifications.
 
Hi everyone. Thanks so much for this thread and your advice.

I am very new to upgrading and want to upgrade my MBA 13" early 2014, OS 11.0.1, BootROM 427.0.0.0.0.(Recently just upgraded to Big Sur)

I want to go from my 128gb to 512gb SSD. Should I do the Sintech (short) with the Corsair MP510 512gb or ADATA XPG SX8200 Pro 512gb. Also I'm open to any better recommendations!

I'm slightly battery conscious, and not sure if I should do the system ROM modifications (upgrading the EFI firmware based on Cmd+Q's document) or just disable hibernation with "pmset -a standby 0".
Don't change your ROM or OS settings, you are all good. For the NVMe drive choose the cheapest that use less energy.
 
I've been using a Samsung evo 960 500gb for 2 years on my macbook pro 15" mid-2014 with a long sintech adapter. It's worked really well. Over the last couple of months I've been having very frequent crashes, flashing file folders on startups. I've tried to switch to a known working adapter (from my wife's laptop), and same issues. Sometimes if I unplug the drive and then put it back in, it works well for a few days but then starts crashing again.

Any suggestions?
 
Would I see an upgrade in average battery life (average power consumption) going from a WD SN550 to a Sabrent Rocket (the non-Q model with the Phison E12 controller) on a MBP mid-2014 13"?

I'm not satisfied with the current battery life given that I've just gotten the battery replaced. I'll need to do some more testing against my original Apple SSD and with different settings and bootrom to get to the bottom of it.

There seems to be some issues with getting a Sabrent Rocket with the correct controller as well. It seems the cheaper Phison E12S controller from the Rocket Q is starting to find it's way down to the Rocket series as well. So I'm a bit hesitant if the power savings will be minimal.

The Corsair MP510B might still have the Phison E12 controller, it's unclear.
You won't be able to achieve Apple-like low power on PCIe 2.0 systems. IMO WD SN550 is already one of the best fit if not _the_ best fit for MacBook's.

I found dark blue Sabrent Rocket is being phased out. It's not readily available in major e-Retailers. If you like tinkering, by all means try it out. There are ppl interested in your findings.
 
  • Like
Reactions: danrooster
very interesting thread... want to upgrade a MBA 6,2 mid 2013, which has recetly been updated to macos 11.01 Big Sur.
From the updated chart in the 1st sticky post the Transcend 110s TS512GMTE110S looks interesting.
But I do not underestand the 4K compatibility issue - is 4K support needed to run on macos 11+ ? There is version with DRAM cache = 220. Is this a better version to buy?
Has anyone successfully installed Transcend 110s TS512GMTE110S on MBA 2013-2015 ?
Also market is changing quickly and the recommended Sabrent Rocket SSD has been reported to be sold now as cost down design now using Micron instead of Toshiba Flash and Phison 12S Chip.
For our intended use cases, the battery life time is more important than performance.
Any suggestions are appreciated.
 
As an Amazon Associate, MacRumors earns a commission from qualifying purchases made through links in this post.
Hi all,

Please help me as I am new here :). I am trying to upgrade my MacBook Pro mid-2014 internal SSD drive from 512GB to 2TB using Sintech NGFF2013-C adapter for more disk space. if money not a factor, which SSD drive do you recommend?. I am using my MacBook for home movies editing.. nothing fancy it just takes a lot of space ... I have the latest OS Big Sur 11.0.1.. I was considering Samsung 970 Evo/EvoPlus for the warranty but concerned about the overheating issue. Not sure about Sabrent warranty despite the good reviews .. Feel free to suggest any other brands or if you need additional information about my system.
Screen Shot 2020-12-06 at 1.40.07 PM.png
Screen Shot 2020-12-06 at 1.46.02 PM.png
thank you
 
Hi all,

Please help me as I am new here :). I am trying to upgrade my MacBook Pro mid-2014 internal SSD drive from 512GB to 2TB using Sintech NGFF2013-C adapter for more disk space. if money not a factor, which SSD drive do you recommend?. I am using my MacBook for home movies editing.. nothing fancy it just takes a lot of space ... I have the latest OS Big Sur 11.0.1.. I was considering Samsung 970 Evo/EvoPlus for the warranty but concerned about the overheating issue. Not sure about Sabrent warranty despite the good reviews .. Feel free to suggest any other brands or if you need additional information about my system. View attachment 1688194View attachment 1688196 thank you
Most 2TB level drive come with 5 years warranty. And since speed is not priority (2014 model only have PCI 2 support anyway) , i'll suggest you to simply find seller/brand with best after sales service in your country. Find one with most availability.

In my country, only several brands offer 2TB option. Samsung, WD, Seagate, Gigabyte, ADATA, and numbers of local brand.

Price wise ADATA SX8200 Pro 2TB is pocket friendly, and performance aint bad. But i mostly pick local brand here, since i know the owner personally, i know exactly the hardware used under the label. And for any (almost none from hundreds purchase) RMA it solved within 6 hours with their courier picking up and sending replacement unit.

Bottom line : Choose the best and most trusted local seller.
 
I just ordered the Sabrent Rocket off of Amazon (SB-ROCKET-1TB), TLC model sold by Store4Memory. It should come this week so I will report back. Does the Phison E12 vs. E12S really matter if I'm not looking for max performance? Another option at the same price point is the Samsung EVO 970 (non pro or plus models) but the table in the OP didn't make the Samsung seem all that attractive.
 
Also market is changing quickly and the recommended Sabrent Rocket SSD has been reported to be sold now as cost down design now using Micron instead of Toshiba Flash and Phison 12S Chip.
Interesting link. Thanks for sharing. I didn't realise ppl were talking about the "dark blue" Sabrent Rocket has switched controller & flash (I thought it was the Q, "light blue" models).

While the dude was not happy because it's not as good as the original one, the performance is still pretty good. I'm sure by now he probably had figured out how to rejuvenate the beaten SSD to its pristine state.

The only selling point of the original "dark blue" Sabrent is the ~0.12A idle current as tested in OP. Now I wonder what's the idle current in these newer revisions..

Btw, 2nd and below tier vendors (such as Sabrent & etc) usually swap components down the product life cycle, as the economy of scale simply not in their favour nor control.

For our intended use cases, the battery life time is more important than performance.
Any suggestions are appreciated.
WD SN550. Save the $35. Donate to your local charity (or me. lol)
 
As an Amazon Associate, MacRumors earns a commission from qualifying purchases made through links in this post.
Idling on 0,08W + 0,01W = 0,09W

no NVMEFix, BigSur BootRom

Standard SM2263XT SSD with IMFT NAND

20201203_135222.jpg
 
Impressive idle stats

Which SSD is that? There are a couple of 2263xt ssds
Reason i didnt write brand is because it's local company, operating only in my country.

But i found most of drive with similar design (this ssd is based on SM own SM2263XT standard board design) has similar idle usage and performance.

Some i've tried :

TLC Based :
1. KLEVV Cras C710
2. Biostar M700
3. ADATA SX6000 Pro (old or odd batch, newer one using crappy realtek controller)
4. Orico TROODON
5. Silicon Power A60
6. DST NVME
7. Tammuz M740
8. Another two local brands unique to my country

QLC Based
1. Intel 660p

Most of drives above give good power usage, especially after BigSur.

If you are not looking for anything fancy, considered those.
 
Dont use sintech long adapter with SX8200 pro,

the space is way too tight for the bottom component of the ssd. Not to mention the potential bending which might cause solder breakage.

get short one. dont have to be sintech. sintech is no longer leader in adapter game. if any, getting it from reseller might only increase chance of getting fake sintech.
@otosan tq for advise..just get the speed that i need
Wanna ask 1 thing, how to restore default hibernation setting?i disable hibernation before update to bigsur...
fa4d7418ef53b12a510ad02a2bddc713.jpg
e4dc0a9787394a0f13c927827233d41b.jpg
 
@otosan tq for advise..just get the speed that i need
Wanna ask 1 thing, how to restore default hibernation setting?i disable hibernation before update to bigsur...
fa4d7418ef53b12a510ad02a2bddc713.jpg
e4dc0a9787394a0f13c927827233d41b.jpg
in terminal : sudo pmset -a restoredefaults

or go to battery/power menu in system preferences and hit that restore to default button
 
  • Like
Reactions: furqanmasmin
Has anyone been able to run any test to see the advantages vs the disadvantages of devices that use the Phison E12 vs Phison E12s? I am sure there will be gains and losses depending on what you are looking for was just wondering if there is significant enough differences to completely write off one vs the other.
 
Has anyone been able to run any test to see the advantages vs the disadvantages of devices that use the Phison E12 vs Phison E12s? I am sure there will be gains and losses depending on what you are looking for was just wondering if there is significant enough differences to completely write off one vs the other.

Ideally going through the test procedures in OP. Perhaps that's too much asking from everyone. Since most benchmark data available from good reviews online, here we could simplify down to reporting the idle current.

So post here:

1. Your MacBook model (without it.. data is useless)
2. A clear shot of the NVMe drive, including the controller (if it matters for the discussion)
3. Idle current as reported by iStat Menu. This perhaps should be of utmost concern to the audience of this thread.

Just some suggestions for getting people going.

For an educated guess, I don't expect E12 to be that different from E12s. According to test in OP, original Sabrent's idle current is about 120mA. Prepared for worse..the newer revisions with E12s might land somewhere around 180mA.
 
I've been reading this thread for hours now, I own a MBA Early 2015 and looking to upgrate to 500gb at least, I was about to get the Sabrent Roket but then read in some places that they started using different hardware and they are not that good anymore, also, I use my macbook to record musicians on little villages where the electricity is limited and is pretty common to have my battery all drained and I read sabrent give you a "black screen from death" once you let your battery go to 0%. Does it happen with all SSDs?

I'm in the states for a few weeks and didn't find any retailers selling the Sintech adapter but I need to be able to get everything here and test it because I live in Colombia and warranty will be impossible to get once I get there.

So, i found this on Ebay and wanted to hear what do you think about:


The first one seem to be a ready to install kit, the second one claims to be "Original" and I don't know if I can trust that, they both have great feedback but no much more information. Do you think those are safe options? I really don't need to get faster writing/reading speed, just more storage space

So, ¿do you think those could be a good option, considering I cant wait for the Sintech to arrive from china?
Any of you know where I can get a ssd kit ready for installing thats trusable?

I really hope you can help me.
 
This looks pretty good: the firmware has been staged. All you'd need to do is to gracefully shutdown the MacBook Pro and then power it back up. The system firmware update should commence immediately. Essentially, you are performing the firmware upgrade that would happen during a macOS upgrade. Good luck!


Yes, you will need to download the entire macOS Big Sur installation. I built a disk image from the installer app and provided the path to the system firmware files relative to the installer app in my post. However, you should find the files required in /Library/Updates if you downloaded Big Sur using Software Update in System Preferences. Does that help?
Dear Cmd+Q,
I'm starting to become a little desperate because, no matter what I try, the upgrade of the firmware of my MBP 13" 2015 (model 12.1 , 2.9 GHz version) fails. The current version of the firmware is 186.0.0.0.0
The log of the bless command is what you described as "pretty good". After a shutdown and boot, nothing happened (no indication of upgrade, boot does seems to take a little longer). The output of the sudo bless command:
==================================
MacBook-Pro-van-A:~ Maurice$ sudo /usr/sbin/bless -firmware /Users/Maurice/Desktop/MBP121.fd --verbose --recovery
Password:
EFI found at IODeviceTree:/efi
Will need to copy 8388608 bytes to EFI system partition
No auxiliary booter partition required
System partition found
Preferred system partition found: disk0s1
Returning booter information dictionary:
{
"Auxiliary Partitions" = (
);
"Data Partitions" = (
disk1s5s1
);
"Preboot Volumes" = (
disk1s2
);
"System Partitions" = (
disk0s1
);
}
Mounting at /Volumes/bless.VQ5f
Executing "/sbin/mount"
Executing: /usr/bin/kmutil load -p /System/Library/Extensions/msdosfs.kext
Returned 0
Creating /Volumes/bless.VQ5f/EFI/APPLE/FIRMWARE if needed
Deleting previous contents of /Volumes/bless.VQ5f/EFI/APPLE/FIRMWARE
Deleting /Volumes/bless.VQ5f/EFI/APPLE/FIRMWARE/MBP121.fd (8388608 bytes)
Opened dest at /Volumes/bless.VQ5f/EFI/APPLE/FIRMWARE/MBP121.fd for writing
preallocation not supported on this filesystem for /Volumes/bless.VQ5f/EFI/APPLE/FIRMWARE/MBP121.fd

/Volumes/bless.VQ5f/EFI/APPLE/FIRMWARE/MBP121.fd created successfully
No auxiliary booter partition required
System partition found
Preferred system partition found: disk0s1
Returning booter information dictionary:
{
"Auxiliary Partitions" = (
);
"Data Partitions" = (
disk1s1
);
"Preboot Volumes" = (
disk1s2
);
"System Partitions" = (
disk0s1
);
}
Bad path for boot item: /Users/Maurice/Desktop/MBP121.fd
Relative path of /Volumes/bless.VQ5f/EFI/APPLE/FIRMWARE/MBP121.fd is \EFI\APPLE\FIRMWARE\MBP121.fd
IOMedia disk0s1 has UUID 2DE7ACCE-652B-4A04-AC42-9DAE938A0668
Executing "/sbin/umount"
Returned 0
Write to RTC: 0
Setting EFI NVRAM:
{
"efi-apple-recovery" = "<array><dict><key>IOMatch</key><dict><key>IOProviderClass</key><string>IOMedia</string><key>IOPropertyMatch</key><dict><key>UUID</key><string>2DE7ACCE-652B-4A04-AC42-9DAE938A0668</string></dict></dict><key>BLLastBSDName</key><string>disk0s1</string></dict><dict><key>IOEFIDevicePathType</key><string>MediaFilePath</string><key>Path</key><string>\\EFI\\APPLE\\FIRMWARE\\MBP121.fd</string></dict></array>";
}
MacBook-Pro-van-A:~ Maurice$
"Auxiliary Partitions" = (
);
"Data Partitions" = (
disk1s5s1
);
"Preboot Volumes" = (
disk1s2
);
"System Partitions" = (
disk0s1
);
}
Mounting at /Volumes/bless.VQ5f
Executing "/sbin/mount"
Executing: /usr/bin/kmutil load -p /System/Library/Extensions/msdosfs.kext
Returned 0
Creating /Volumes/bless.VQ5f/EFI/APPLE/FIRMWARE if needed
Deleting previous contents of /Volumes/bless.VQ5f/EFI/APPLE/FIRMWARE
Deleting /Volumes/bless.VQ5f/EFI/APPLE/FIRMWARE/MBP121.fd (8388608 bytes)
Opened dest at /Volumes/bless.VQ5f/EFI/APPLE/FIRMWARE/MBP121.fd for writing
preallocation not supported on this filesystem for /Volumes/bless.VQ5f/EFI/APPLE/FIRMWARE/MBP121.fd

/Volumes/bless.VQ5f/EFI/APPLE/FIRMWARE/MBP121.fd created successfully
No auxiliary booter partition required
System partition found
Preferred system partition found: disk0s1
Returning booter information dictionary:
{
"Auxiliary Partitions" = (
);
"Data Partitions" = (
disk1s1
);
"Preboot Volumes" = (
disk1s2
);
"System Partitions" = (
disk0s1
);
}
Bad path for boot item: /Users/Maurice/Desktop/MBP121.fd
Relative path of /Volumes/bless.VQ5f/EFI/APPLE/FIRMWARE/MBP121.fd is \EFI\APPLE\FIRMWARE\MBP121.fd
IOMedia disk0s1 has UUID 2DE7ACCE-652B-4A04-AC42-9DAE938A0668
Executing "/sbin/umount"
Returned 0
Write to RTC: 0
Setting EFI NVRAM:
{
"efi-apple-recovery" = "<array><dict><key>IOMatch</key><dict><key>IOProviderClass</key><string>IOMedia</string><key>IOPropertyMatch</key><dict><key>UUID</key><string>2DE7ACCE-652B-4A04-AC42-9DAE938A0668</string></dict></dict><key>BLLastBSDName</key><string>disk0s1</string></dict><dict><key>IOEFIDevicePathType</key><string>MediaFilePath</string><key>Path</key><string>\\EFI\\APPLE\\FIRMWARE\\MBP121.fd</string></dict></array>";
}
MacBook-Pro-van-A:~ Maurice$
===============================
More details:
- SSD: Intel 660p 2 TB
- tried to update the firmware running Catalina, that failed
- deleted Lilu and NVMeFix, enabled CSRUTIL, updated to Big Sur, no change of firmware (186.0.0.0.0)
- installed an original Apple SSD (taken from an MBA 2015) and installed Big Sur, no change of firmware
The MacBook is stable (no reboots, panics, kernel dumps etc.). No devices connected.

I really hope you have a good suggestion. I have run out of options.
 
I use my macbook to record musicians on little villages where the electricity is limited and is pretty common to have my battery all drained and I read sabrent give you a "black screen from death" once you let your battery go to 0%. Does it happen with all SSDs?
Interesting "black screen from death." This is another urban myth that I just read and I don't know if this claim is valid or not. From my own experience, in our 2015 13-inch MacBook Pro + WD SN550 1TB + no-name short adapter, I didn't see such problem during the first month where I scrutinised the new build's reliability. When battery went to 0%, the computer shut down. Charged a while and it came back to life.

So, i found this on Ebay and wanted to hear what do you think about:
From the look of it, the seller simply glues a noname SSD to a short adapter. Perhaps done quite professionally. No advantage in buying this than one-off convenience. Maybe slightly better reliability down the road as chance of mechanical failure (between the joint of the adaptor and the SSD) reduced. 500GB for the price of 1TB is a bit too much for me to justify.
These are used one pulled out of dead MacBook's or bought back from people who upgraded their SSD's. The downside is you don't know the wear&tear due to data write. So prepare for the worst and that won't look very good.
 
I'm starting to become a little desperate because, no matter what I try, the upgrade of the firmware of my MBP 13" 2015 (model 12.1 , 2.9 GHz version) fails. The current version of the firmware is 186.0.0.0.0
I am afraid you are in a similar situation that others have experienced here. The system firmware appears to be too old (did that version come with macOS Mojave perhaps?) to allow upgrades while a third-party SSD present. Based on my experiences with my MBP11,1, the working theory is that you will need to be on a firmware that came out with macOS Catalina. Anyway, what I have done just last weekend with a my girlfriend’s MacBook Air: I re-installed the original Apple SSD into the MBA6,1, installed the macOS Big Sur on that original SSD from an installer on an external USB drive and then swapped the M.2 NVMe SSD back in. Unfortunately, that was the only way I got the system firmware to update. Did you try internet recovery in your attempts? Hope this helps.
 
Last edited:
  • Like
Reactions: macpro_mid2014
Hello. Thanks for this wonderful thread.

I've just upgraded my MacBook Pro 15" Mid 2015 (MacBookPro11,5) from it's original 500GB Samsung SSD to ADATA XPG SX8200 Pro 1TB M.2 NVMe SSD (ASX8200PNP-1TT-C).
I used Sintech short adapter (https://www.amazon.com/Sintech-Adapter-Upgrade-2013-2015-MacBook/dp/B07FYY3H5F/).
I prefer to upgrade to the next major release of macOS when my current one is about to be EOLed, so I'm still at Mojave 10.14.6 right now.

Here are my steps/what I did:
1. Cloned the SSD (from Samsung to XPG), using Disk Utility (yes).
2. Put the XPG in, boot test it, check things, make sure it works okay.
3. Put the Samsung back in, upgrade to Big Sur (just to upgrade Boot ROM from 199.0.0.0.0 to 424.0.0.0.0).
4. Put the XPG back in, tests again. (XPG is still on Mojave 10.14.6)
5. Profit.

Screenshots/pics:
Screen Shot 2020-12-05 at 16.41.13.png
^ Samsung (Mojave 10.14.6, Boot ROM 199.0.0.0.0)

Screen Shot 2020-12-08 at 02.04.10.png
^ XPG (Mojave 10.14.6, Boot ROM 199.0.0.0.0)

Screen Shot 2020-12-08 at 16.11.56.png
^ XPG (Mojave 10.14.6, Boot ROM 424.0.0.0.0)

Screen Shot 2020-12-08 at 16.54.25.png
^ XPG (Mojave 10.14.6, Boot ROM 424.0.0.0.0)

IMG_20201207_151155.jpg
^ Original Samsung SSD

IMG_20201207_151357.jpg
IMG_20201208_160525.jpg
^ XPG

Screen Shot 2020-12-08 at 17.08.53.png
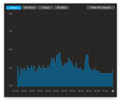
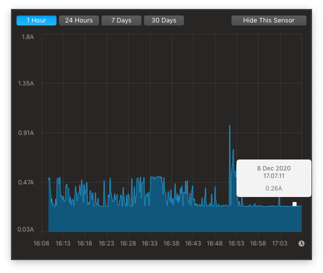
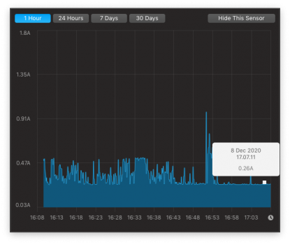
^ XPG Power Usage (Mojave 10.14.6, Boot ROM 424.0.0.0.0)

Screen Shot 2020-12-08 at 17.09.31.png
^ XPG Temps (Mojave 10.14.6, Boot ROM 424.0.0.0.0)
I don't have the Samsung one, but I think XPG is cooler than Samsung.
 
As an Amazon Associate, MacRumors earns a commission from qualifying purchases made through links in this post.
Nice @NevREnding and thanks for posting

Your build is of interest to me (and the audience of this thread to a large extent) because I was told 2015 15-inch MacBook Pro is the only PCIe 3.0 system in the gang. So it pops up at the right time. lol

It seems that no wonder has happened in terms of idle power management. With 0.26A idle current, WD SN550 has found a peer. Don't get me wrong. It's not a big deal at all as I explained in one of my previous posts.

Let's see if people could find a solution to reduce that in future. Until then, enjoy your new drive.

EDIT:

BTW, NVMeFix was not mentioned. Have you tried it? Perhaps it could do some wonder.
 
Last edited:
Register on MacRumors! This sidebar will go away, and you'll see fewer ads.